Cloudflare Docs
Cloudflare Fundamentals
Visit Cloudflare Fundamentals on GitHub
Set theme to dark (⇧+D)

Splunk

This tutorial explains how to analyze Cloudflare Logs using the Cloudflare App for Splunk.

​​ Prerequisites

Before sending your Cloudflare log data to Splunk, ensure that you:

​​ Task 1 - Install and Configure the Cloudflare App for Splunk

To install the Cloudflare App for Splunk:

  1. Log in to your Splunk instance.
  2. Under Apps > Find More Apps, search for Cloudflare App for Splunk.
  3. Click Install.

Splunk website with Apps menu expanded and Search & Reporting menu item along with Cloudflare App for Splunk

  1. Restart and reopen your Splunk instance.

  2. Edit the cloudflare:json source type in the Cloudflare App for Splunk. To edit the source type:

    1. Click the Settings dropdown and select Source types.
    2. Uncheck Show only popular and search for cloudflare.
    3. Click Edit and change the Regex expression to ([\r\n]+).
    4. Save your edits.
  3. Create an index on Splunk to store the HTTP Event logs. To create an index:

    1. Open the setup screen by clicking the Settings dropdown, then click Indexes.
    2. Select New Index. Note that the Indexes page also gives you the status of all your existing indexes so that you can see whether you’re about to use up your licensed amount of space.
    3. Name the index cloudflare, which is the default index that the Cloudflare App will use.
  4. Set up the HTTP Event Collector (HEC) on Splunk. To create an HEC:

    1. Click the Settings dropdown and select Data inputs.
    2. Click +Add new and follow the wizard. When prompted, submit the following responses:
      • Name: Cloudflare
      • Source Type: Select > “cloudflare:json”
      • App Context: Cloudflare App for Splunk (cloudflare)
      • Index: cloudflare
    3. At the end of the wizard you will see a Token Value. This token authorizes the Cloudflare Logpush job to send data to your Splunk instance. If you forget to copy it now, Splunk allows you to get the value at any time.
  5. Verify whether Splunk is using a self-signed certificate. You’ll need this information when creating the Logpush job.

  6. Determine the endpoint to use to send the data to. The endpoint should be:

"<protocol>://input-<host>:<port>/<endpoint>" or "<protocol>://http-inputs-<host>:<port>/<endpoint>"

Where:

  • protocol: HTTP or HTTPS
  • input: input or http-inputs based on whether you have a self-service or managed cloud plan
  • host: The hostname of your Splunk instance. The easiest way to determine the hostname is to look at the URL you went to when you logged in to Splunk.
  • port: 443 or 8088
  • endpoint: services/collector/raw

For example: https://prd-p-0qk3h.splunkcloud.com:8088/services/collector/raw. Refer to the Splunk Documentation for more details and examples.

Post Installation Notes

You can change the Index Name after the initial configuration by clicking on the Settings dropdown and navigating to Advance search. There you can select Search macros and look for the Cloudflare App for Splunk.

Splunk interface highlighting Apps menu and Manage Apps option along with Enable Acceleration checkbox

The Cloudflare App for Splunk comes with a custom Cloudflare Data Model that has an acceleration time frame of 1 day but is not accelerated by default. If you enable Data Model acceleration, we recommend that the Data Model is only accelerated for 1 or 7 days to ensure there are no adverse effects within your Splunk environment.

Enable or disable acceleration after the initial configuration by accessing the app Set up page by clicking the Apps dropdown, then Manage Apps > Cloudflare Set Up.

Splunk Advanced Search page highlighted Search macros and Advanced search

You can also manually configure Data Models by going to Settings > Data models. Learn more about data model acceleration in the Splunk documentation.

​​ Task 2 - Make the API call to create the Logpush job

Create the Logpush job by following the instructions on Enable Logpush to Splunk. The API call creates a Logpush job but does not enable it.

Enable the Logpush job through the the Cloudflare dashboard or through the API by following the instructions on Enable Logpush to Splunk. To enable through the dashboard:

  1. Navigate to the Cloudflare dashboard and select Analytics > Logs.
  2. Click Edit and select the fields referenced in the Dashboard section below to fully populate all tables and graphs.
  3. Enable the Logpush job by toggling on the switch next to the Edit link. Data takes a few minutes to populate.

To validate that you are receiving data, search index=cloudflare in Splunk.

​​ Task 3 - View the Dashboards

You can analyze Cloudflare logs with the thirteen (13) dashboards listed below.

You can use filters within these dashboards to help narrow the analysis by date and time, device type, country, user agent, client IP, hostname, and more to further help with debugging and tracing.

​​ About the Dashboards

The following dashboards outlined below are available as part of the Cloudflare App for Splunk.

​​ Cloudflare - Snapshot

Web Traffic Overview and Web Traffic Types: Get an overview of the most important metrics from your websites and applications on the Cloudflare network. Splunk dashboard with Web Traffic Overview metrics

​​ Cloudflare - Reliability

Summary and Detailed: Get insights on the availability of your websites and applications. Metrics include origin response error ratio, origin response status over time, percentage of 3xx/4xx/5xx errors over time, and more. Splunk dashboard with a high level summary of Reliability metrics

Splunk dashboard with a detailed summary of Reliability metrics

​​ Cloudflare - Security

Overview: Get insights on threats to your websites and applications, including number of threats stopped, threats over time, top threat countries, and more. Splunk dashboard with an overview of Security metrics

WAF: Get insights on threat identification and mitigation by our Web Application Firewall, including events like SQL injections, XSS, and more. Use this data to fine tune the firewall to target obvious threats and prevent false positives. Splunk dashboard with an overview of Security metrics for WAF

Rate Limiting: Get insights on rate limiting protection against denial-of-service attacks, brute-force login attempts, and other types of abusive behavior targeted at your websites or applications. Splunk dashboard with an overview of Security metrics for Rate Limiting

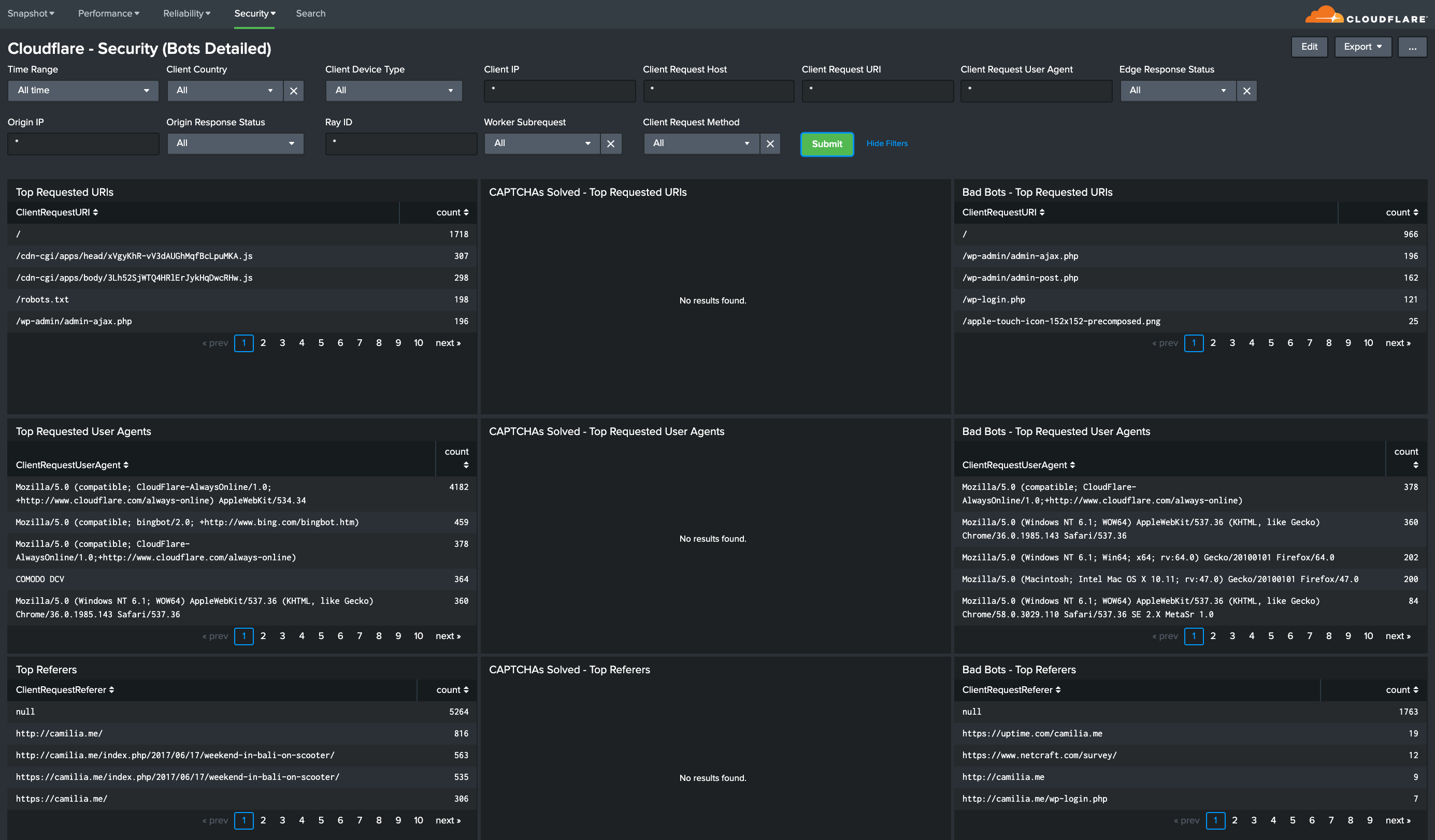
Bots Summary and Bots Detailed: Investigate bot activity on your website to prevent content scraping, checkout fraud, spam registration and other malicious activities. Splunk dashboard with a high level summary of Security metrics for Bots

Splunk dashboard with a detailed summary of Security metrics for Bots

​​ Cloudflare - Performance

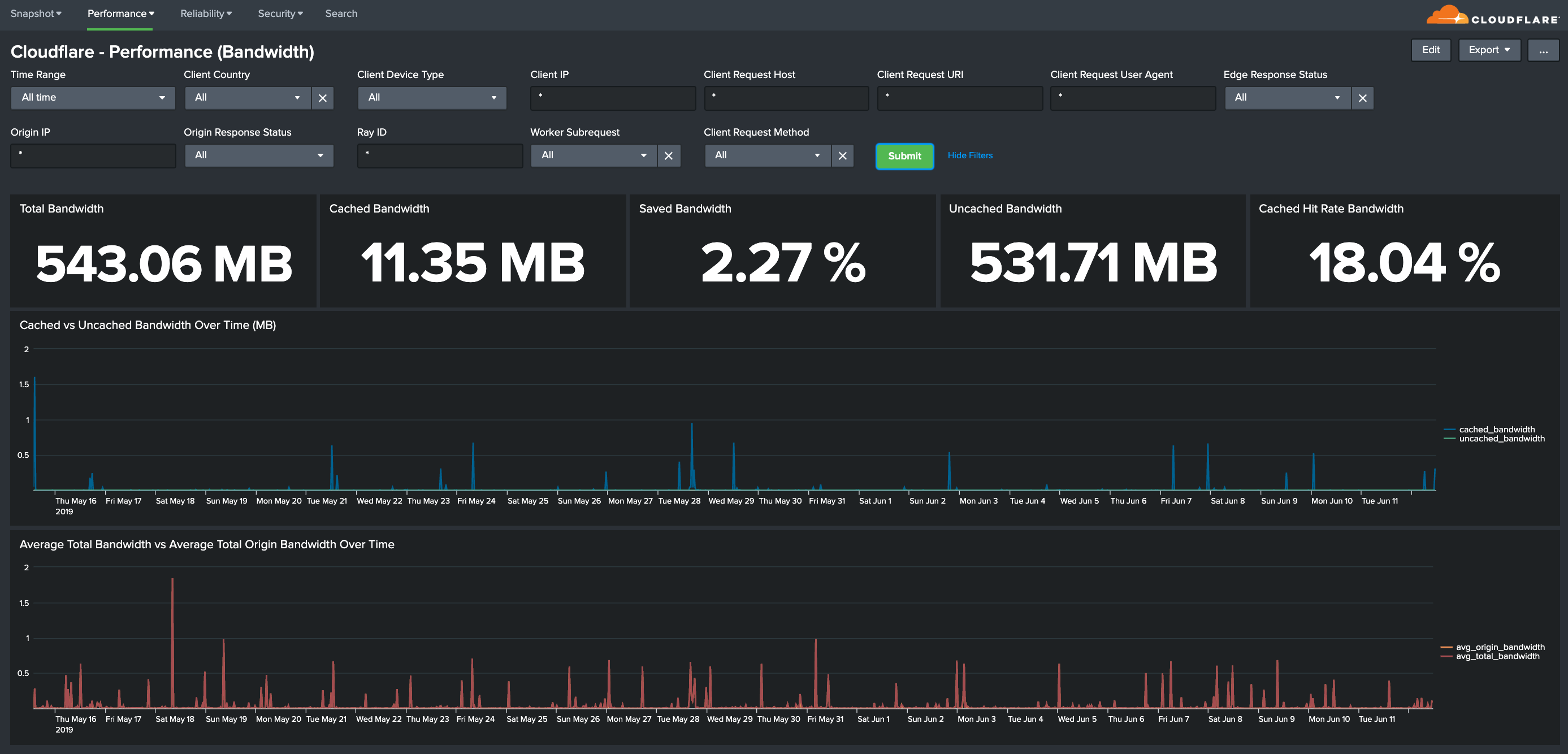
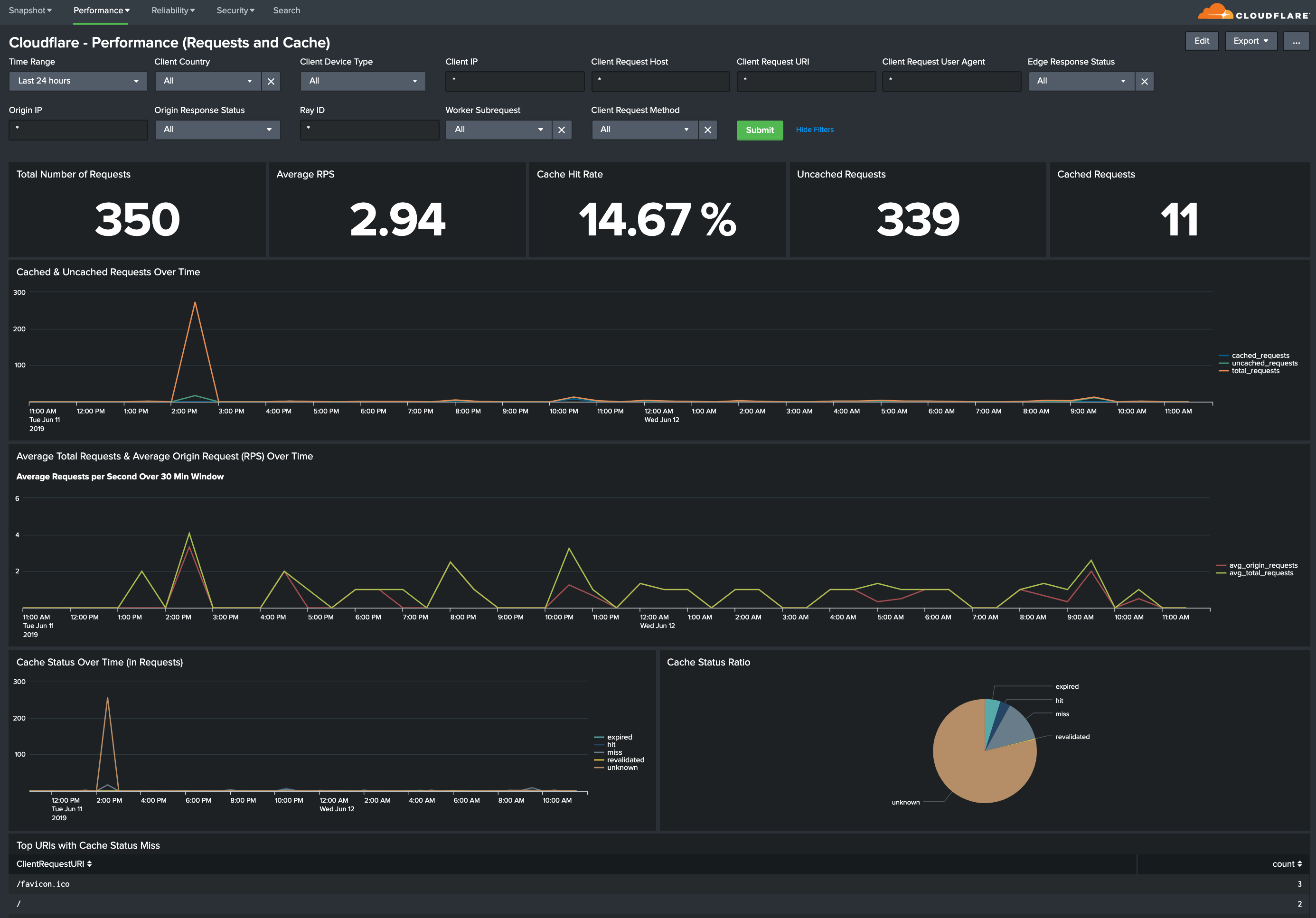
Requests and Cache and Bandwidth: Identify and address performance issues and caching misconfigurations. Metrics include total vs. cached bandwidth, saved bandwidth, total requests, cache ratio, top uncached requests, and more. Splunk dashboard with Performance metrics for Requests and Cache

Splunk dashboard with Performance metrics for Bandwidth

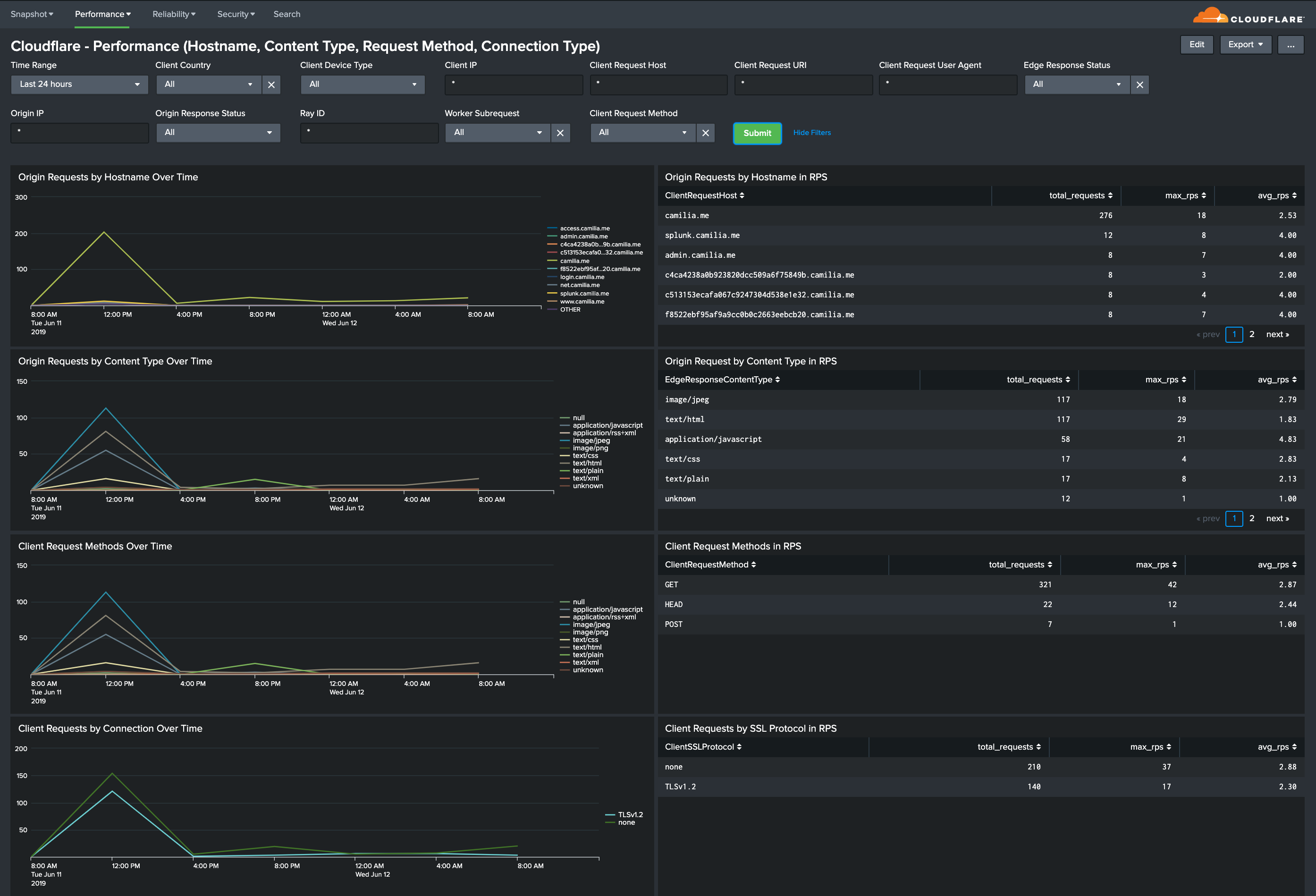
Hostname, Content Type, Request Methods, Connection Type: Get insights into your most popular hostnames, most requested content types, breakdown of request methods, and connection type.

Splunk dashboard with Cloudflare Performance metrics including for Hostname, Content Type, Request Methods, Connection Type

Static vs. Dynamic Content: Get insights into the performance of your static and dynamic content, including slowest URLs. Splunk dashboard with Cloudflare Performance metrics for Static vs. Dynamic Content

​​ Filters

All dashboard have a set of filters that you can apply to the entire dashboard, as shown in the following example. Filters are applied across the entire dashboard.

Available dashboard filters from the Splunk dashboard

You can use filters to drill down and examine the data at a granular level. Filters include client country, client device type, client IP, client request host, client request URI, client request user agent, edge response status, origin IP, and origin response status.

The default time interval is set to 24 hours. Note that for correct calculations filter will need to exclude Worker subrequests (WorkerSubrequest = false) and purge requests (ClientRequestMethod is not PURGE).

Available Filters:

  • Time Range (EdgeStartTimestamp)

  • Client Country

  • Client Device type

  • Client IP

  • Client Request Host

  • Client Request URI

  • Client Request User Agent

  • Edge response status

  • Origin IP

  • Origin Response Status

  • RayID

  • Worker Subrequest

  • Client Request Method

​​ Debugging tips

​​ Incomplete dashboards

The Splunk Cloudflare App relies on data from the Cloudflare Enterprise Logs fields outlined below. Depending on which fields you have enabled, certain dashboards might not populate fully.

If that is the case, verify and test the Cloudflare App filters below each dashboard (these filters are the same across all dashboards). You can delete any filters that you don’t need, even if such filters include data fields already contained in your logs.

Also, you could compare the list of fields you are getting in Cloudflare Logs with the fields listed in Splunk > Settings > Data Model > Cloudflare.

The available fields are:

  • CacheCacheStatus

  • CacheResponseBytes

  • CacheResponseStatus

  • ClientASN

  • ClientCountry

  • ClientDeviceType

  • ClientIP

  • ClientIPClass

  • ClientRequestBytes

  • ClientRequestHost

  • ClientRequestMethod

  • ClientRequestPath

  • ClientRequestProtocol

  • ClientRequestReferer

  • ClientRequestURI

  • ClientRequestUserAgent

  • ClientSSLCipher

  • ClientSSLProtocol

  • ClientSrcPort

  • EdgeColoCode

  • EdgeColoID

  • EdgeEndTimestamp

  • EdgePathingOp

  • EdgePathingSrc

  • EdgePathingStatus

  • EdgeRateLimitAction

  • EdgeRateLimitID

  • EdgeRequestHost

  • EdgeResponseBytes

  • EdgeResponseContentType

  • EdgeResponseStatus

  • EdgeServerIP

  • EdgeStartTimestamp

  • FirewallMatchesActions

  • FirewallMatchesSources

  • FirewallMatchesRuleIDs

  • OriginIP

  • OriginResponseStatus

  • OriginResponseTime

  • OriginSSLProtocol

  • RayID

  • WAFAction

  • WAFFlags

  • WAFMatchedVar

  • WAFProfile

  • WAFRuleID

  • WAFRuleMessage

  • WorkerSubrequest

  • ZoneID